Around October 6, 2025, Cointelegraph appeared to virtually disappear from Google’s results for many queries, including, reportedly, some branded searches. In other words: the site stayed online, but its Google visibility seemed to collapse overnight.
This article breaks down what people observed, the most likely explanations, and what crypto publishers (and any media brand) can learn from it.
Note: A ton of the info in this breakdown was uncovered by YouTuber Edward Strum. Since we beleive credit should be given where due, here is the video referenced in this article:

What people observed
Across SEO-community discussions and third‑party analyses, the core claim is consistent:
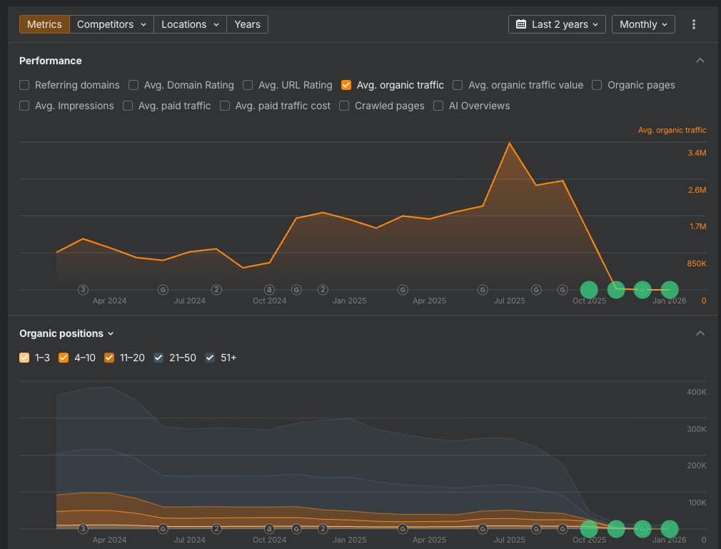
- Cointelegraph experienced a sudden, steep decline in Google organic visibility starting early October 2025.
- Some reports say Cointelegraph became hard to find even for branded queries (searching the brand name).
- Multiple write-ups cite estimates from tools like Ahrefs and Semrush showing a dramatic traffic collapse beginning around October 6 (exact numbers vary by source and methodology).
It’s worth calling out that third‑party traffic estimates are directional, not absolute. But when multiple independent tools and observers describe the same timing and shape (a cliff, not a slope), it usually signals something more than normal ranking volatility.
“Removed from Google” vs. “de-ranked”: what that phrase really means
When people say a site was “removed from Google,” they often mean one of three things:
- Deindexing (true removal): Pages no longer appear at all (even with
site:searches). - Severe demotion: Pages are indexed but rank so poorly they’re effectively invisible.
- Feature ineligibility: The site can’t appear in surfaces like Top Stories or Discover.
Google states that policy‑violating practices can result in a site or parts of a site ranking lower or not appearing in results at all, through automated systems and sometimes manual actions. (See Google’s Spam policies.)
Most outside observers do not have access to Cointelegraph’s Google Search Console, so they can’t confirm whether a manual action notice exists. That’s why many analyses frame this as “suggests” rather than stating it as a confirmed manual penalty.
The most discussed theory: “site reputation abuse” (parasite SEO) via an iGaming/casino section
1) Google created (and started enforcing) a policy targeting this exact pattern
In 2024, Google announced major updates aimed at reducing low‑quality and spammy results and clarified enforcement around:
- Scaled content abuse (mass‑producing low‑value content to rank)
- Site reputation abuse (hosting third‑party content to exploit a site’s earned authority)
You can read Google’s explanation in its March 2024 core update and spam policy update post, and the detailed site reputation abuse section of its spam policies.
A widely cited example is when a trusted site hosts unrelated, commercially‑driven content (like payday loan reviews on an education site) to leverage the host’s ranking signals.
2) Cointelegraph had an iGaming / gambling-oriented directory
Cointelegraph hosted an iGaming subdirectory with casino/gambling‑oriented pages and categories, which became a focal point in outside analyses.
3) Multiple reports claim Cointelegraph removed that iGaming section shortly after the visibility drop
Several write‑ups state Cointelegraph removed the iGaming directory in the days after the visibility collapse (often referencing archive/Wayback observations).
4) Cointelegraph’s current editorial policy explicitly forbids gambling/iGaming coverage
Cointelegraph’s editorial policy page now states it does not publish or permit editorial coverage of gambling, casino, or iGaming‑related topics, including affiliates.
That policy language doesn’t prove what happened in October 2025, but it does show Cointelegraph wants a clear public line separating its newsroom from gambling/iGaming content.
Another layer: “third-party content” allegations and why they matter
Some analyses go further and argue the iGaming section may have been operated or heavily produced by a third party, which is exactly the type of setup Google has targeted under “site reputation abuse.” These are allegations, not confirmed admissions, so treat them as claims.
This is also why the YouTube breakdown emphasizes the risk of quietly launching casino/betting directories and the dangers of misaligned commercialization on a trusted publisher domain.
Could it have been “just an algorithm update”?
Possibly…at least partially.
Google runs frequent core and spam updates, and crypto content sits in a higher‑scrutiny zone because it touches money and financial risk. Some commentaries tie Cointelegraph’s visibility loss to broader quality tightening across news and publisher sites.
That said, the reported severity (including claims about branded visibility) is what makes many people suspect a policy/trust event rather than normal volatility.
Why publishers are taking this seriously
Google’s enforcement around site reputation abuse has become a major publisher flashpoint. Some publishers argue the crackdown can disproportionately harm legitimate monetization models, while Google positions it as necessary to keep results useful and trustworthy.
Regardless of where you land on the debate, the practical reality for publishers is straightforward: if Google believes parts of your site exist primarily to manipulate rankings or piggyback authority, it may demote those sections — and, in some cases, broader trust signals can spill over.
What crypto publishers should learn from Cointelegraph’s situation
1) Don’t bolt unrelated “high-risk” monetization onto a trusted news domain
Casino, betting, loans, coupons, and other affiliate‑heavy verticals are where Google has historically been aggressive — and where “site reputation abuse” enforcement is explicitly aimed.
If you want that revenue, consider:
- A clearly separated brand/site
- Strong editorial oversight
- Transparent labeling and intent (created for users, not rankings)
2) Treat “third-party content partnerships” as a compliance risk, not a growth hack
Google has clarified that complex arrangements don’t change the third‑party nature of content when it’s designed to exploit ranking signals.
3) Build distribution that doesn’t die with one Google switch
Publishers should invest in:
- Email newsletters (owned audience)
- Push notifications / apps (where appropriate)
- YouTube and social search
- Syndication partnerships that don’t depend on Google rankings
4) Have a “Google incident” playbook ready
If your traffic collapses overnight, you need a checklist:
- Check Google Search Console for manual actions and indexing issues
- Audit recent launches (new directories, affiliate pages, programmatic content)
- Noindex/remove content likely to be viewed as reputation abuse
- Document changes and prepare a reconsideration request if needed
So… what actually happened?
Here’s the most responsible way to summarize it:
- Observed: A sharp drop in Cointelegraph’s Google organic visibility around October 6, 2025, widely reported by third parties.
- Strongest hypothesis: Google’s enforcement against site reputation abuse / parasite SEO, potentially connected to Cointelegraph’s iGaming/casino directory and concerns about third‑party, affiliate‑driven content.
- Not confirmed publicly: Whether Google applied a manual action to Cointelegraph.
The key takeaway: this likely wasn’t “Google shadowbanning crypto.” It looks more like a case study in what happens when a trusted publisher’s domain authority collides with content patterns Google has openly targeted as spam/reputation abuse.






